Size: a a a

SqlCom.ru - Стиль жизни SQL

2020 October 02

MC

Max Chistyakov in SqlCom.ru - Стиль жизни SQL
Ilia Zviagin
Что за lock timeout тогда?
Что это за каунтер? (лень -не отвечай, сам найду)
да не вопрос, я уже нашёл, мне не сложно
источник

I

ILYA in SqlCom.ru - Стиль жизни SQL
Ilia Zviagin
Что за lock timeout тогда?
Что это за каунтер? (лень -не отвечай, сам найду)
Событие когда какой то запрос не дождался ресурса и отвалился по тайм аутц
источник

A

Alexey in SqlCom.ru - Стиль жизни SQL
Lock:Timeout events with a duration of 0 are commonly the result of internal lock probes and are not necessarily an indication of a problem. The Lock:Timeout (timeout > 0) event can be used to ignore time-outs with a duration of 0.
источник

A

Alexey in SqlCom.ru - Стиль жизни SQL
не собирай нулевые и не будет проблем
источник

MC

Max Chistyakov in SqlCom.ru - Стиль жизни SQL
ILYA
Событие когда какой то запрос не дождался ресурса и отвалился по тайм аутц
это Lock Timeouts/sec   Number of lock requests per second that timed out, including requests for NOWAIT locks
https://docs.microsoft.com/en-us/sql/relational-databases/performance-monitor/sql-server-locks-object?view=sql-server-ver15
источник

A

Alexey in SqlCom.ru - Стиль жизни SQL
и длинные запросы мониторь при помощи xe
источник

I

ILYA in SqlCom.ru - Стиль жизни SQL
Это они же но в секунду...
источник

IZ

Ilia Zviagin in SqlCom.ru - Стиль жизни SQL
Спасибо
источник

IZ

Ilia Zviagin in SqlCom.ru - Стиль жизни SQL
ILYA
Событие когда какой то запрос не дождался ресурса и отвалился по тайм аутц
Спасибо
источник

MC

Max Chistyakov in SqlCom.ru - Стиль жизни SQL
Ilia Zviagin
Спасибо
либо когда запрос посылается с параметром set lock_timeout=-1 (если ресурс занят, не ждать ни секунды)
источник

MC

Max Chistyakov in SqlCom.ru - Стиль жизни SQL
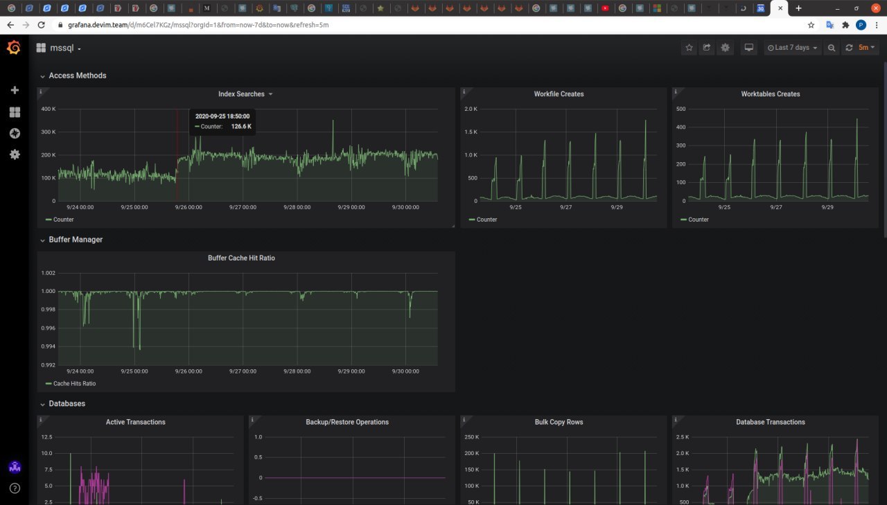
Почему я решил всё-таки присмотреться

Ещё пара событий, которые совпали примерно в тот же день, в то же время

* В пятницу (25 числа) начиная примерно с 18 часов пошел вверх Index Searches/sec. И теперь стабильно держится на уровне примерно в 1,5 - 2 раза выше.
https://docs.microsoft.com/en-us/sql/relational-databases/performance-monitor/sql-server-access-methods-object?view=sql-server-ver15

* В пятницу (25 числа) примерно с 18.20 начали расти Database Transactions. На ExpressDB они выросли примерно в 5 раз (и в среднем и в пике) и остались там этом уровне до сих пор
источник

MC

Max Chistyakov in SqlCom.ru - Стиль жизни SQL
источник

MC

Max Chistyakov in SqlCom.ru - Стиль жизни SQL
Два последних показателя можно объяснить или тем, что кто-то внёс изменения в клиентское приложение, которое долбится в базу, и оно стало долбить чаще, или тем что пользовательская нагрузка выросла. Но никто из разрабов не признаётся, что менял, а насчёт пользователей - странно чтобы они полмесяца дремали, а потом на одном примерно уровне начали долбить несколько дней подряд
источник

A

Alexey in SqlCom.ru - Стиль жизни SQL
Мои сообщения не видны или их специально не читает никто?
источник

A

Alexey in SqlCom.ru - Стиль жизни SQL
Батч/сек мониторите?
источник

MC

Max Chistyakov in SqlCom.ru - Стиль жизни SQL
Alexey
Батч/сек мониторите?
мониторим)
источник

MC

Max Chistyakov in SqlCom.ru - Стиль жизни SQL
Alexey
а вдруг параметр сниффинг?
забыл ответить: насколько понимаю, параметр сниффинг - когда план выполнения сгенерировался для переменных, которые на момент генерации плана были актуальны, но с течением времени устарели (устарела статистика). Чтобы параметр сниффинг привёл к тому, что неоптимальная переменная стала оптимальной - в общем, я неделю назад сочёл этот вариант маловероятным, и отбросил
И в момент, когда всё заработало, индексы не менял, так что на обновление статистики списать не могу...
источник

A

Alexey in SqlCom.ru - Стиль жизни SQL
Max Chistyakov
мониторим)
Значения не поменялись?
источник

MC

Max Chistyakov in SqlCom.ru - Стиль жизни SQL
Alexey
Значения не поменялись?
в тот день у них динамика была как обычно. и как раз перед тем как целевой запрос начал отрабатывать. количество батчей в секунду начало уменьшаться (но оно примерно к этому же времени растёт  и уменьшается каждый день)
источник

I

ILYA in SqlCom.ru - Стиль жизни SQL
Все ваши графики меряют среднюю температуру по больнице... А вы по ним пытаетесь определить диагноз конкретного человека. Чтобы узнать почему иногда проседает производитель конкретного запроса надо исследовать именно этот запрос, а не кучу статистической информации о работе сервера баз данных
источник