Size: a a a

2021 June 23

SZ

Sergey Zhemoitel in ROSA Linux
кто ставил мои сборки pling/ocs store лучше их снести пока не нет исправлений
источник

SZ

Sergey Zhemoitel in ROSA Linux
Исследователи безопасности сообщили о неисправленной критической уязвимости в магазинах приложений FOSS (Free and Open-Source Software – свободное программное обеспечение с открытым исходным кодом) на базе Pling для Linux. Уязвимость позволяет злоумышленникам удаленно выполнить код и потенциально может использоваться для атак на цепочку поставок.



https://www.securitylab.ru/news/521578.php
источник

nn

nafigatar nafigatar in ROSA Linux
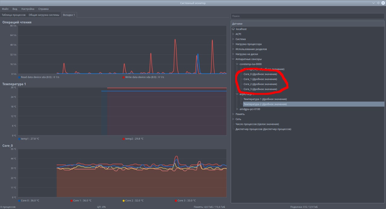
я правильно понимаю, эти датчики показывают температуру процессора?
источник

МН

Михаил Новоселов... in ROSA Linux
да
источник

nn

nafigatar nafigatar in ROSA Linux
спсб
источник
2021 June 24

★ Вадим «Дым» Иллари... in ROSA Linux
Вертикального слэша (косой черты) не бывает, ибо пайп (|) — черта ни разу не косая. 😂
И её задача — передавать вывод из предстоящей команды в последующую, а поскольку после пайпа у вас команд нет, вот и файл вывода пустым получается.
источник