Size: a a a

QA — Load & Performance

2020 February 26

KY

Kirill Yurkov in QA — Load & Performance
Ольга, вам сюда https://t.me/qaload_job
источник

YR

Yevhenii Rozstalnoy in QA — Load & Performance
привет! подскажите пожалуйста как изменить выделенную пямять для jmeter, GC и прочее, точнее в каком конфиг файле это поменять?
источник

jj

jagga jagga in QA — Load & Performance
jmeter
источник

И

Иван in QA — Load & Performance
Yevhenii Rozstalnoy
привет! подскажите пожалуйста как изменить выделенную пямять для jmeter, GC и прочее, точнее в каком конфиг файле это поменять?
источник

YR

Yevhenii Rozstalnoy in QA — Load & Performance
в консоли не должно поменяться при запуске? или там чисто как пример?
источник

AK

Andrey K in QA — Load & Performance
Yevhenii Rozstalnoy
в консоли не должно поменяться при запуске? или там чисто как пример?
пример
источник

AK

Alexey Kübler-Ross in QA — Load & Performance
Yevhenii Rozstalnoy
в консоли не должно поменяться при запуске? или там чисто как пример?
Нет, это просто заголовок, можешь сам заменить и в нем
источник

MS

Maksim Shestakov in QA — Load & Performance
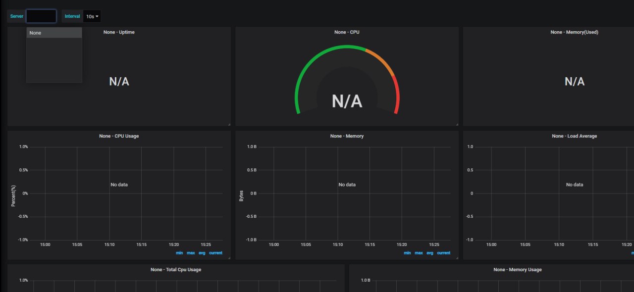
Всем привет! Настроил телеграф, но есть заминка
источник

MS

Maksim Shestakov in QA — Load & Performance
источник

MS

Maksim Shestakov in QA — Load & Performance
с этим дашбордом
источник

MS

Maksim Shestakov in QA — Load & Performance
список серверов пустой
источник

MS

Maksim Shestakov in QA — Load & Performance
если ручками менять, то все работает
источник

jj

jagga jagga in QA — Load & Performance
не подцепляет в строке
источник

jj

jagga jagga in QA — Load & Performance
зачем именно этот даш?
источник

MS

Maksim Shestakov in QA — Load & Performance
jagga jagga
зачем именно этот даш?
вчера его здесь посоветовали
источник

jj

jagga jagga in QA — Load & Performance
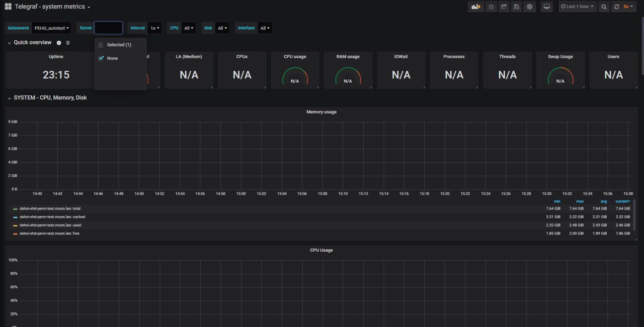
мне вот этот больше нравится - 5955
источник

MS

Maksim Shestakov in QA — Load & Performance
спасибо, гляну
источник

MS

Maksim Shestakov in QA — Load & Performance
чот сервак все равно не подтягивается
источник

MS

Maksim Shestakov in QA — Load & Performance
источник

YR

Yevhenii Rozstalnoy in QA — Load & Performance
а по поводу сборщиков мусора как советуют в статье как нужно строку GC изменить? сори  за туповатые вопросы😔
источник